Опубликована Linux-версия межсетевого экрана приложений Little Snitch
Дата публикации:Thu, 09 Apr 2026 21:48:44 +0300
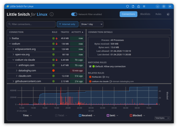
Представлен первый выпуск Linux-версии межсетевого экрана приложений Little Snitch, пользующегося популярностью у пользователей платформы macOS. Little Snitch предоставляет графический интерфейс, позволяющий в интерактивном режиме отслеживать сетевую активность приложений и блокировать нежелательный сетевой трафик. Для инспектирования и блокирования трафика в Linux задействована подсистема eBPF. Загружаемые в ядро программы eBPF, библиотека функций и web-интерфейс распространяются под лицензией GPLv2. Фоновый процесс написан на Rust и распространяется под проприетарной лицензией, допускающей распространение и бесплатное использование.
Программа позволяет наглядно оценивать к каким хостам в данный момент обращаются приложения в системе, просматривать историю сетевой активности и отслеживать объём трафика. Возможно блокирование нежелательных соединений и подключение списков блокировки, как собственных, так и внешних списков, таких как oisd.nl, предназначенных для блокирования рекламы, отслеживающих сервисов, систем сбора телеметрии, фишинга и прочей нежелательной активности. Внешние списки могут автоматически обновляться. Блокировка производится на уровне IP-адресов, подсетей и доменных имён. Возможно создание белого списка приложений, которым разрешена сетевая активность.
Программа включается в себя загружаемый в ядро Linux BPF-обработчик и фоновый процесс littlesnitch. Управление производится через web-интерфейс, доступный при открытии в браузере страницы "http://localhost:3031/". Возможна работа с web-интерфейсом как с обособленным web-приложением (PWA - Progressive Web App). Поддерживается работа на системах с ядром Linux 6.12 и новее.
Дополнительно можно отметить, что существует открытый аналог Little Snitch для Linux - OpenSnitch, который позволяет в интерактивном режиме отслеживать сетевую активность приложений - при попытке установки приложениями сетевых соединений, не подпадающих под ранее установленные разрешения, OpenSnitch выводит пользователю диалог с предложением принять решение о продолжении сетевой операции или блокирования сетевой активности. Кристиан Старкйоханн (Christian Starkjohann), разработчик Linux-версии Little Snitch, отметил, что OpenSnitch не подошёл ему для решения задачи отслеживания сетевых соединения, устанавливаемых процессами, и блокировки соединений одним кликом.
Новость позаимствована с opennet.ru
Ссылка на оригинал: https://www.opennet.ru/opennews/art.shtml?num=65178

